|

化工行業對水質的要求:
化工行業中溶劑用水、化學分析、化工材料、產品清洗、物質的分離、濃縮、提純,廢物回收等場合都需要用到膜分離設備,用水水質電導率從20uS/cm-0.1uS/cm。
應用場合:
☆化工材料的生產和加工過程所用的溶劑及清洗過程;
☆超純材料和超純化學試劑;
☆實驗室和中試車間;
☆電子半導體、集成電路板上用到的化工材料;
☆石英、硅材料生產、加工、提純;
☆高純墨水、傳真打印機中的噴墨、納米墨水
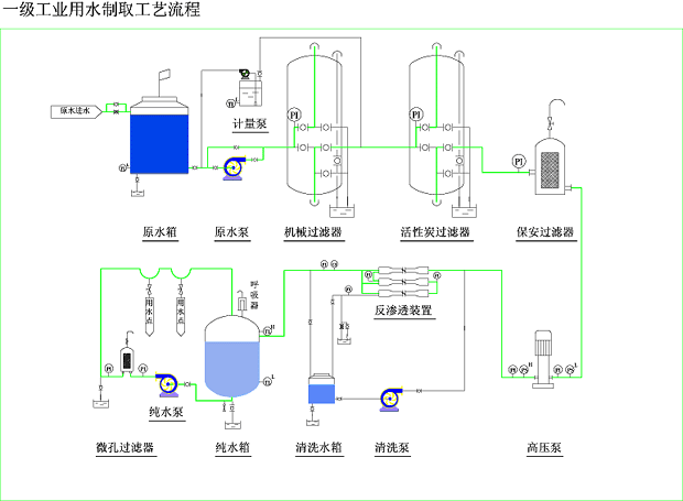
產品典型工藝流程:
☆自來水----水泵----多介質過濾器----活性炭過濾器----自動加藥裝置----保安過濾器----高壓泵----反滲透----紫外線殺菌器----純水箱----純水泵
☆自來水----水泵----多介質過濾器----活性炭過濾器----自動加藥裝置----保安過濾器----高壓泵----一級反滲透----中間水箱----高壓泵----二級反滲透----純水箱----純水泵
新工藝流程:

|